Salve, vorrei poter controllare i miei consumi e fare un log con emoncms, ho visto che è possibile leggere gli impulsi da uno dei due led del contatore tramite questo articolo http://www.portalsole.it/casaenergia/misuraconsumi-elettrici.html
per poter leggere l'impulso basta soltanto un fototransistor? dice di frugare tra le vecchie tv e io sono riuscito a reperire un ricevitore ir v58436 puo andar bene?
altrimenti avrei trovato lo schemino per il lettore impulsi originale di emoncms ma lo vorrei ridurre all'osso, senza led di conferma e senza tutto cio che non è necessario per un funzionamento corretto
Lettura impulsi led contatore enel
Moderatori:
carloc,
g.schgor,
BrunoValente,
IsidoroKZ
38 messaggi
• Pagina 1 di 4 • 1, 2, 3, 4
0
voti
ho visto che è possibile leggere gli impulsi da uno dei due led del contatore
Butto lì un'idea. Hai provato a inquadrare quei led con la telecamera del tuo telefonino? Se sì e se li vedi accendersi lampeggianti forse siamo sulla stessa lunghezza d'onda
Per quanto riguarda lo schema elettrico da te postato, mi sembra un pochino strano quel collegamento del "sensor".
Può darsiper poter leggere l'impulso basta soltanto un fototransistor?
Non lo conosco.sono riuscito a reperire un ricevitore ir v58436 puo andar bene?

Naturalmente sono andato a cercare il sito di "emoncms" e ovviamente non sono andato oltre. Ho già molti problemi di mio

-

AZZZ
256 1 5 6 - CRU - Account cancellato su Richiesta utente
- Messaggi: 620
- Iscritto il: 4 mag 2018, 21:47
0
voti
Per emoncms non ci sono problemi lo utilizzo già con un contatore con uscita s0 a me serve solo un aiuto per costruire un circuito che mi fornisca un uscita alta quando il led del contatore è accesso e bassa quando è spento (o viceversa, fa lo stesso). Tutto qui
0
voti
L'articolo dice testualmente:
Pur svolgendo grossomodo la stessa funzione, fotoresistenze e fototransistori richiedono circuiti decisamente diversi.
Lo schema postato in [1] è errato, collegato in quel modo non funzionerà mai e, se l'alimentatore fosse in grado di erogare un po' di corrente, c'è il rischio concreto di una fumata dal fototransistor e da Q2.
Il componente sensibile della foto dell'articolo è una fotoresistenza che, nel circuito in [1], funzionerebbe correttamente.
Se vuoi usare un fototransistor ti potrebbe essere utile leggere questa (lunga) discussione recente
questi componenti sono chiamati fotoresistenze o fototransistori, questi variano la conducibilità di corrente proporzionalmente alla luce ricevuta.
Pur svolgendo grossomodo la stessa funzione, fotoresistenze e fototransistori richiedono circuiti decisamente diversi.
Lo schema postato in [1] è errato, collegato in quel modo non funzionerà mai e, se l'alimentatore fosse in grado di erogare un po' di corrente, c'è il rischio concreto di una fumata dal fototransistor e da Q2.
Il componente sensibile della foto dell'articolo è una fotoresistenza che, nel circuito in [1], funzionerebbe correttamente.
Se vuoi usare un fototransistor ti potrebbe essere utile leggere questa (lunga) discussione recente
0
voti
Stai usando un metodo ormai obsoleto, anche se low cost.
La tecnologia si è evoluta....
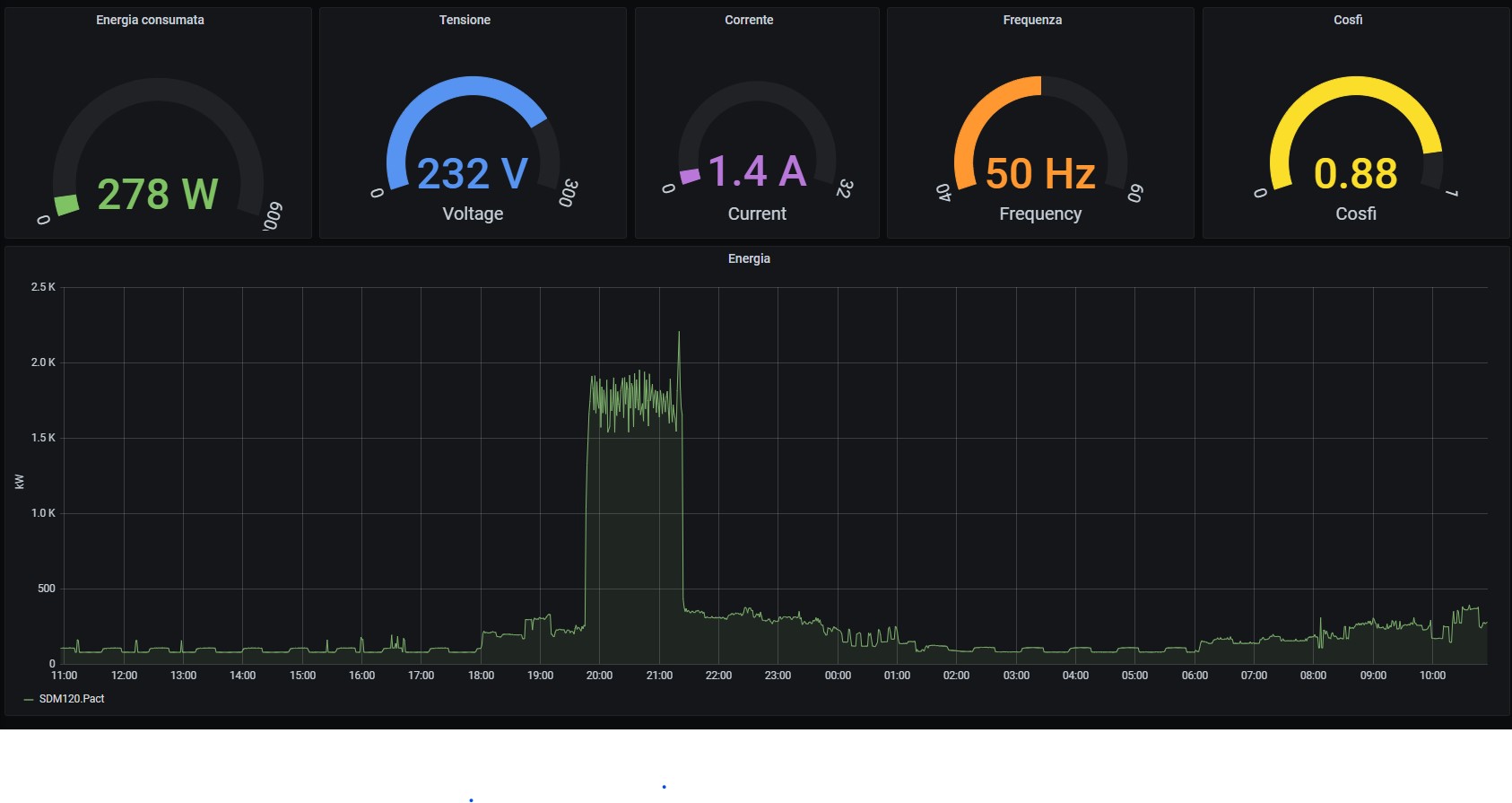
Su aliexpress trovi i contatori sdm120 della Eastron (costano circa 30€) hanno un uscita sia S0 che seriale modbus.
Oltre alla potenza istantanea, puoi visualizzanre anche tanti altri valori (Tensione, corrente, frequenza, cosfi, potenza attiva, energia importata/esportata).
Lo puoi collegare ad un rasberry PI tramite un convertitore seriale/rs485 se hai posto sul quadro elettrico o in alternativa esistono anche i convertitori rs485/wi-fi tipo Elfin Ew11 (lo trovi sempre su aliexpress a 15€).
Il software di gestione è semplice da fare, in ogni caso lo trovi anche già fatto, vedi forum di flanesi
La tecnologia si è evoluta....
Su aliexpress trovi i contatori sdm120 della Eastron (costano circa 30€) hanno un uscita sia S0 che seriale modbus.
Oltre alla potenza istantanea, puoi visualizzanre anche tanti altri valori (Tensione, corrente, frequenza, cosfi, potenza attiva, energia importata/esportata).
Lo puoi collegare ad un rasberry PI tramite un convertitore seriale/rs485 se hai posto sul quadro elettrico o in alternativa esistono anche i convertitori rs485/wi-fi tipo Elfin Ew11 (lo trovi sempre su aliexpress a 15€).
Il software di gestione è semplice da fare, in ogni caso lo trovi anche già fatto, vedi forum di flanesi
1
voti
blueice80 ha scritto:Stai usando un metodo ormai obsoleto, anche se low cost.
La tecnologia si è evoluta....
Su aliexpress trovi i contatori sdm120 della Eastron (costano circa 30€) hanno un uscita sia S0 che seriale modbus.
li conosco, ma ho la trifase e i contatori trifase non costano certo 30€ oppure comprarne 3 non è poi cosi economico....
A me interessa solo vedere i consumi e la potenza istantanea(calcolata tramite semplice divisione) , per quello che serve a me (controllo consumi) non ha molto senso fare il log di valori tipo tensione ed Hz del sistema. ho il log fatto su raspberry zero ogni parametro in piu da memorizzare porta via memoria e soprattutto comporta ulteriori scritture che vanno da degradare la sd prima del previsto.
Ho gia avuto a che fare con grafana ed influxdb, ma su raspberry zero dopo 3 mesi di utilizzo diventava inutilizzabile da quanto si rallentava il sistema, così sono passato a emoncms. l'ho installato piu di un anno fa per fare log di un inverter solare ad isola e non mi ha mai dato alcun problema è veloce come il primo giorno che l'ho installato, è molto piu personalizzabile di grafana, ci sono le app sul cellulare e puoi creare dashboard che hanno come limite solo a tua immaginazione da quanto sono personalizzabili.
0
voti
a me serve solo un aiuto per costruire un circuito che mi fornisca un uscita alta quando il led del contatore è accesso e bassa quando è spento (o viceversa, fa lo stesso).
Ciao
Giusto per curiosità, sei riuscito a fare la prova col telefonino?
Aggiungo una domanda squisitamente tecnica: conosci od hai almeno una stima dei tempi "on/off" del led del tuo contatore?
-

AZZZ
256 1 5 6 - CRU - Account cancellato su Richiesta utente
- Messaggi: 620
- Iscritto il: 4 mag 2018, 21:47
0
voti
AZZZ ha scritto:a me serve solo un aiuto per costruire un circuito che mi fornisca un uscita alta quando il led del contatore è accesso e bassa quando è spento (o viceversa, fa lo stesso).
Ciaocalida82
Giusto per curiosità, sei riuscito a fare la prova col telefonino?
Aggiungo una domanda squisitamente tecnica: conosci od hai almeno una stima dei tempi "on/off" del led del tuo contatore?
buongiorno, cosa intendi per tempi on/off del led contatore? i tempi di off ovviamente dipendono dal consumo istantaneo, piu consumi piu i lampeggi del led saranno ravvicinati nel tempo meno consumi piu si allunga il tempo tra un lampeggio e l'altro.... se intendi per quanto tempo rimane acceso il led ad ogni lampeggio, questo onestamente non lo so ma forse c'è scritto sul contatore, (non ho ancora controllato) per ora ho solo controllato quanti lampeggi fa ogni kWh e sul contatore c'è scritto 1000 quindi un lampeggio 1wh.
per leggerlo da raspberry usero questo script python che utilizzo gia per leggere un contatore S0
- Codice: Seleziona tutto
#!/usr/bin/python
import sys
import RPi.GPIO as GPIO
import signal
import urllib2
import time
import datetime
GPIO.setmode(GPIO.BCM)
GPIO.setup(25, GPIO.IN, pull_up_down=GPIO.PUD_UP)
discesa = 0
salita = 0
totale_impulsi = 0
impulso_old = 0
impulso_now = 0
def pulsein(channel):
global discesa
global salita
global totale_impulsi
global impulso_old
global impulso_now
if salita == 1 and discesa == 0:
salita = 0
discesa = 0
print ('rovescio')
if GPIO.input(25) == GPIO.LOW:
discesa += 1
print ('Discesa')
else:
salita += 1
print ('Salita')
if discesa and salita:
print ('impulso valido')
discesa = 0
salita = 0
totale_impulsi += 1
print str(totale_impulsi)
impulso_now = time.time()
tempo_impulso = impulso_now - impulso_old
potenza = int(round(3600/tempo_impulso))
impulso_old = impulso_now
print str(potenza)+'W'
url = "http://localhost/emoncms/input/post?node=contaimpulsi&apikey=****************************************&json={"
url = url + "'impulsi':" + str(totale_impulsi) + ","
url = url + "'potenza':" + str(potenza) + "}"
print url
urllib2.urlopen(url)
elif salita > 1 or discesa > 1:
salita = 0
discesa = 0
if __name__ == '__main__' :
GPIO.add_event_detect(25, GPIO.BOTH, callback=pulsein)
signal.pause()
ho visto su altri form che utilizzano arduino per leggere il contatore con delle fotoresistenze e utilizzano semplicemente questo schema
0
voti
Solo.calida82 ha scritto: a me serve solo un aiuto per costruire un circuito che mi fornisca un uscita alta quando il led del contatore è accesso e bassa quando è spento (o viceversa, fa lo stesso). Tutto qui
Ti posso indicare resistore pull'up. Andrà bene?
Non vedo il problema di leggere il led, vedrei però il problema di adattare questa lettura a quanto tu intenda usare per l'analisi!
Dico male?
Se leggi con arduino, ARM, PIC, PC, relè, e quant'altro, credo che devi renderlo noto, per permettere a chi legge di darti una indicazione.
No?
-

lelerelele
4.899 3 7 9 - Master

- Messaggi: 5505
- Iscritto il: 8 giu 2011, 8:57
- Località: Reggio Emilia
38 messaggi
• Pagina 1 di 4 • 1, 2, 3, 4
Chi c’è in linea
Visitano il forum: Nessuno e 57 ospiti

Elettrotecnica e non solo (admin)
Un gatto tra gli elettroni (IsidoroKZ)
Esperienza e simulazioni (g.schgor)
Moleskine di un idraulico (RenzoDF)
Il Blog di ElectroYou (webmaster)
Idee microcontrollate (TardoFreak)
PICcoli grandi PICMicro (Paolino)
Il blog elettrico di carloc (carloc)
DirtEYblooog (dirtydeeds)
Di tutto... un po' (jordan20)
AK47 (lillo)
Esperienze elettroniche (marco438)
Telecomunicazioni musicali (clavicordo)
Automazione ed Elettronica (gustavo)
Direttive per la sicurezza (ErnestoCappelletti)
EYnfo dall'Alaska (mir)
Apriamo il quadro! (attilio)
H7-25 (asdf)
Passione Elettrica (massimob)
Elettroni a spasso (guidob)
Bloguerra (guerra)




